厚生労働省の調査によると、従業員30人未満の企業における大卒3年以内の離職率は約50%。一方、従業員1,000人以上の企業では約25%です。中小企業は大企業のおよそ2倍の速さで若手を失っています。
離職1人あたりのコスト
採用費・教育費・引き継ぎコスト・残された社員の負担増——1人が辞めることで発生するコストは、**年収の50〜200%**と言われています。年収400万円のスタッフが辞めた場合、200万〜800万円の損失になる計算です。

しかし、多くの中小企業ではこの損失を正確に把握できていません。「また辞めたか」で片付けられ、根本的な対策が打たれないまま、同じサイクルが繰り返されています。
「中小企業は給与で大企業に勝てないから離職率が高い」——これは半分正解で、半分は間違いです。
複数の調査が示しているのは、若手社員の離職理由のトップは「成長実感の欠如」と「人間関係」だということ。給与は3番目以降に位置するケースがほとんどです。
| 順位 | 理由 | 割合 |
|---|---|---|
| 1 | 成長実感がない・スキルが身につかない | 78% |
| 2 | 上司・同僚との人間関係 | 65% |
| 3 | 評価・待遇への不満 | 52% |
| 4 | 業務量の多さ・長時間労働 | 41% |
つまり、中小企業が離職を防ぐためにまず取り組むべきは「成長を実感できる仕組みづくり」と「人間関係の問題の早期発見」です。しかし、ここに大きな壁があります。
多くの経営者やマネージャーが「突然辞められた」と感じています。しかし実際には、辞める社員は数週間〜数ヶ月前から小さなサインを出しているのです。
マネージャーは日々の業務に追われ、10人分の日報を「変化を追いながら読む」余裕はありません。人間の記憶と感覚に頼った管理では、微細な変化を捉えることは不可能なのです。
ポイント: 離職の問題は「兆候がなかった」のではなく、「兆候を検知する仕組みがなかった」のです。ここにAIを活用する余地があります。
CooBaseでは、毎日の日報データをAI(Gemini API)がリアルタイムで分析し、人間では気づきにくい「離職の兆候」を自動的に検知します。
日報提出時に、スタッフは今日の気分を絵文字5段階で選択します。たった1タップの操作ですが、このデータが蓄積されると強力な「組織の温度計」になります。


| レベル | 条件 | 対応 |
|---|---|---|
| 危険 | 3日連続でスコア2以下 | 即座にマネージャーにアラート通知。1on1面談を推奨。 |
| 注意 | 3日間でスコアが2ポイント以上低下 | 経過観察対象としてダッシュボードに表示。 |
| 監視 | 単発でスコア2以下 | モニタリング対象として記録。翌日以降のスコアと合わせて判断。 |
CooBaseのAIは、単にスコアが低いことを検知するだけではありません。日報の文章内容をGemini APIが分析し、不調の原因を7つのカテゴリに自動分類します。
| カテゴリ | 内容 |
|---|---|
| 業務負荷 | 仕事量やタスクの過多 |
| 人間関係 | 上司・同僚との関係性 |
| キャリア不安 | 成長実感やキャリアパスの不明確さ |
| プライベート | 家庭や個人的な事情 |
| 健康問題 | 体調不良やメンタルヘルス |
| 職場環境 | オフィス環境や制度への不満 |
| その他 | 上記に分類できないもの |
原因がわかれば、対策が打てます。「業務負荷」が原因なら業務の再分配、「人間関係」なら配置の見直し、「キャリア不安」なら成長プランの提示——AIが原因を特定してくれることで、マネージャーは的確なアクションを取れるようになります。

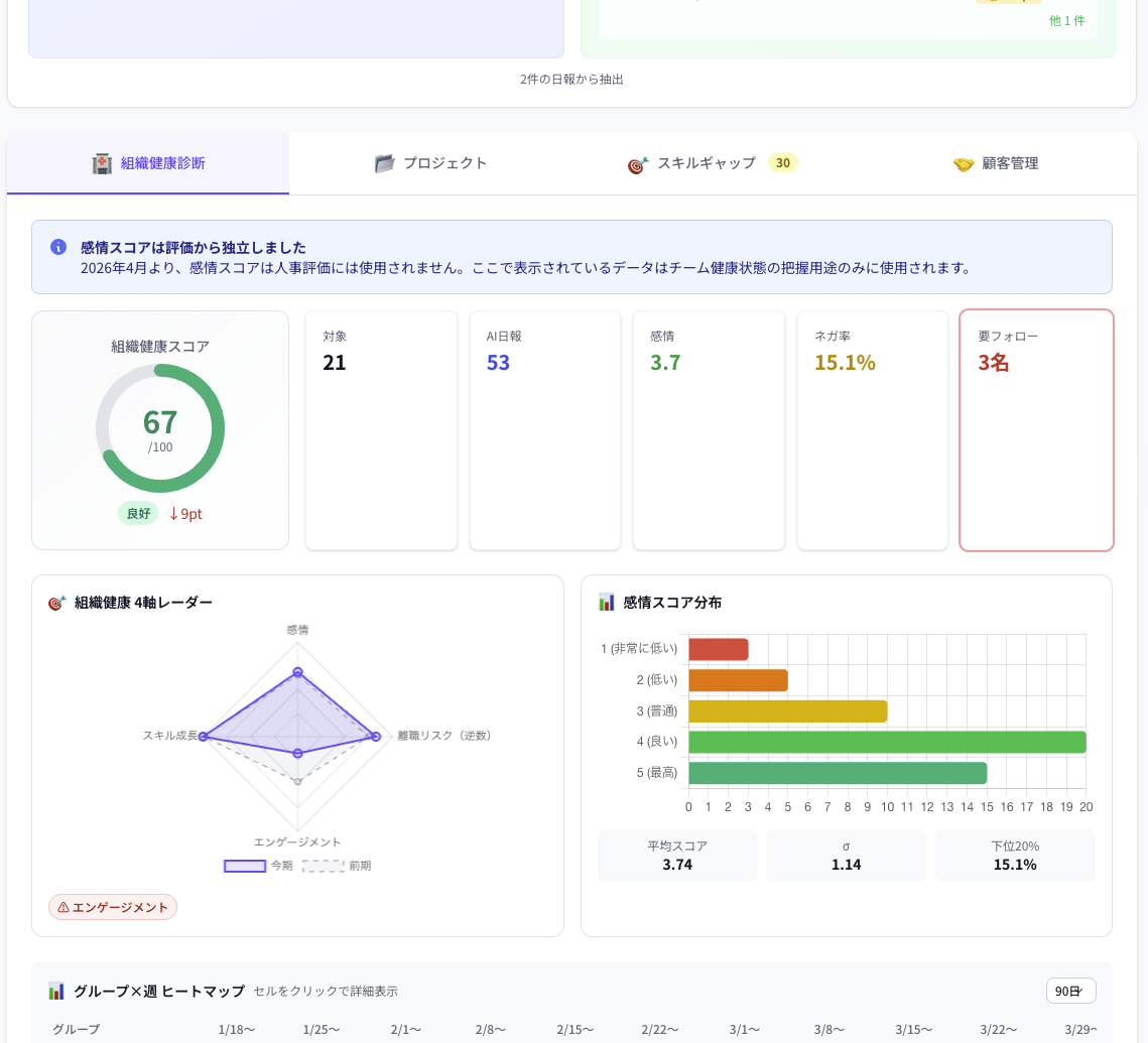
CooBaseでは、離職リスクを単一の機能ではなく、6つの層で多角的に捉えます。スタッフは「日報を書くだけ」で、この6層すべてが自動的に動作します。

日報提出時に5段階の感情を記録。個人・チーム・組織単位で推移を可視化。
AIがスコアの推移パターンを分析。急激な低下や継続的な不調を自動検知し、マネージャーに即時通知。

日報の文章をAIが分析し、不調の原因を特定。具体的なアクション提案まで自動生成。
4軸レーダー(感情・離職リスク・エンゲージメント・スキル成長)で組織全体の健康状態を数値化。3週連続低下で経営層にアラート。
面談や業務調整などの対応後、14日後に感情スコアのbefore/afterを自動測定。「やりっぱなし」を防止。
月間残業45時間超で即アラート。22時以降の日報提出率(深夜作業率)も自動監視。
なぜ「6層」なのか?
離職の原因は1つではありません。業務負荷×人間関係×キャリア不安——複数の要因が重なって限界を超えた時に、人は辞めることを決意します。だからこそ、CooBaseは単一のスコアではなく、多層的な検知で「複合的なリスク」を捉えます。

| 曜日 | 出来事 |
|---|---|
| 月曜 | Aさんの日報が「特になし」。気にはなるが忙しくてスルー。 |
| 水曜 | Aさんがまた短い日報。「最近元気ないな」と思うが確信がない。 |
| 翌月 | Aさんから退職届。「もっと早く声をかけていれば…」 |
| 曜日 | 出来事 |
|---|---|
| 月曜 | Aさんの感情スコアが(2)。AIが「監視」判定。 |
| 水曜 | AIが「3日連続低スコア」を検知。マネージャーに即時アラート。原因は「業務負荷」と分析。 |
| 木曜 | マネージャーが1on1を実施。業務を一部再分配。14日後に効果測定が自動実行。 |
このシナリオで重要なのは、マネージャーが「何か特別なことをする必要がない」という点です。日報を提出してもらうだけで、AIが異変を検知し、アラートを出し、原因まで特定してくれます。マネージャーは「対話」という本来最も大切な仕事に集中できるのです。
「なぜ辞めたのかわからない」——この言葉が出る時点で、組織には「見える化」の仕組みが足りていません。
CooBaseは、日報という日常のルーチンの中に離職防止の仕組みを自然に組み込みます。特別な研修やアンケートを追加するのではなく、今ある業務フローの中で、AIが見守り続ける。それが、CooBaseが提案する「持続可能な離職対策」です。
日報の感情データからAIが離職リスクを自動検知。まずは無料デモでお試しください。
対応するCooBase機能: 組織健康診断 / ネガティブフラグ検知 / 経営ダッシュボード / AI感情分析 / 1on1効果測定